Bugün, 24 Ekim Cuma günü sona erecek yaklaşık 47.000 Bitcoin opsiyon sözleşmesi, toplamda 5,1 milyar dolar nominal değere sahip. Bu vade sonu, geçen haftaya kıyasla biraz daha büyük olsa da, spot Bitcoin piyasasında önemli bir dalgalanma yaratması beklenmiyor.
Bununla birlikte, ABD hükümetinin kapalı olması ve geciken Tüketici Fiyat Endeksi (TÜFE) verileri, volatiliteyi artırabilecek potansiyel faktörler arasında yer alıyor. Özellikle enflasyon oranının beklentileri (%3,1) aşması, BTC fiyatında ani hareketlere neden olabilir.
Bitcoin Opsiyonlarında Rekor Düzeyde Açık Pozisyon
Verilere göre, bu haftaki Bitcoin opsiyonlarının put/call oranı 1,03, yani alım ve satım sözleşmeleri dengede. Coinglass verileri, “maksimum acı” (max pain) seviyesinin 114.000 dolar civarında olduğunu gösteriyor.
Açık pozisyon (OI) 120.000 – 140.000 dolar aralığında yoğunlaşırken, kısa vadeli satıcıların 100.000 dolar seviyesini hedeflediği görülüyor. Ayrıca tüm borsalardaki toplam BTC opsiyon açık pozisyonu 63 milyar dolar ile tüm zamanların en yüksek seviyesine ulaşmış durumda. Deribit, tek başına 50 milyar dolarlık OI ile piyasada lider konumda.
“Türev işlem yapısı, yüksek kaldıraçtan korunmaya doğru kayıyor.” – Greeks Live
Kripto türev sağlayıcısı Greeks Live, yatırımcıların son dönemde temkinli davrandığını ve piyasa duyarlılığının genel olarak düşüş yönlü olduğunu belirtti.
Birçok yatırımcı, Bitcoin’in altın ve hisse senetlerinin gerisinde kaldığını vurgularken, son günlerde yaşanan AWS kesintisi ve Coinbase aksaklıkları kurumsal işlemleri zorlaştırdı.

Ethereum Opsiyonları da Gündemde
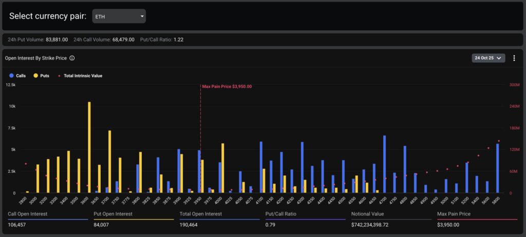
Bitcoin’le birlikte bugün yaklaşık 193.000 Ethereum opsiyon sözleşmesi de vadesini dolduruyor. Bu sözleşmelerin toplam nominal değeri 749 milyon dolar seviyesinde. ETH opsiyonlarının maksimum işlem hacmi 3.950 dolar, alım/satım oranı ise 0,78 olarak kaydedildi.
Tüm borsalardaki toplam Ethereum opsiyon açık pozisyonu 15 milyar dolara ulaşırken, bu rakam Cuma günkü toplam kripto opsiyon vadesini yaklaşık 5,8 milyar dolara çıkarıyor.
Spot Piyasalarda Sınırlı Hareket
Son 24 saatte kripto para piyasası değeri %1,8 artışla 3,8 trilyon dolara yükseldi. Bitcoin (BTC), Perşembe gecesi 111.000 dolar seviyesinin üzerine kısa süreli bir yükseliş yaşadı ancak ardından hafif geri çekildi. Ethereum (ETH), Solana (SOL) ve BNB ise haftanın son işlem gününde dikkat çekici kazançlar kaydetti.
Piyasa katılımcıları, bugün sona erecek büyük hacimli opsiyonların ardından BTC fiyatında 110.000 – 114.000 dolar aralığında konsolidasyonun devam edebileceğini belirtiyor.

Öne Çıkan Veriler:
- Toplam Bitcoin opsiyon değeri: 5,1 milyar dolar
- Toplam Ethereum opsiyon değeri: 749 milyon dolar
- Maksimum acı seviyesi (BTC): 114.000 dolar
- Toplam açık pozisyon (BTC+ETH): yaklaşık 78 milyar dolar
- BTC fiyatı: ~111.000 dolar
- Kripto toplam piyasa değeri: 3,8 trilyon dolar
Son dakika kripto para haberleri için hemen tıkla!
Konu ile ilgili yorumlarınızı bize yazabilirsiniz. Ayrıca, bu tarz bilgilendirici içeriklerin devamının gelmesini isterseniz, bizleri Telegram, Youtube ve Twitter kanallarımızdan takip edebilirsiniz.



Dikkat etmek lazım. Teşekkür ederiz.